Valley Wide Beverage, a premier beverage distributor with 24/7 facility loads, has 1.5 MW of solar and 330 kWh of battery storage at their state-of-the-art distribution center in Fresno, CA. Generac’s ARC controller is able to monitor and optimize the PV production with the charging of the battery and site loads to optimize the site around the utility tariff and maximize renewable penetration into the system. Generac partnered with local solar contractor Valley Unique Electric to complete this system. Valley Unique enjoyed the full remote visibility that the ARC system provided, allowing them to view data and alarms, troubleshoot, and monitor the system without ever stepping foot on site.
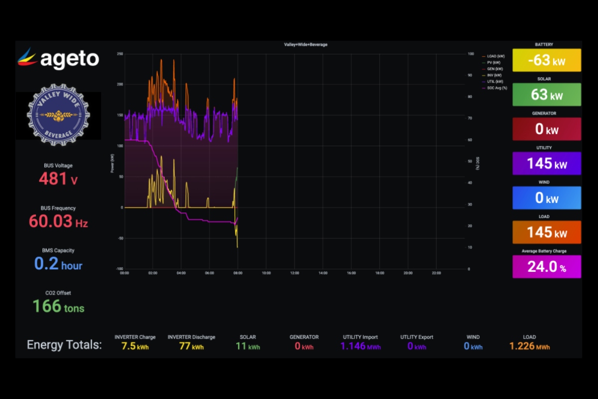
ARC intelligently prioritizes self-consumption and demand charge management providing the facility significant savings through the reduction of demand charges and energy usage during peak Time-of-Use (TOU) periods. During sun hours, the 1.5 MW of facility solar produces far more than their load, enabling them to both charge their batteries and export back to the grid during the day. Once the sun sets, ARC calls for the batteries to discharge to successfully reducing the facility demand to meet demand charge setpoints.
Valley Wide Beverage is on PG&E’s E-19 schedule for Medium General Demand-Metered TOU Service. On this schedule, the facility incurs a near $25/kW demand charge. In other words, the facility is charged $25 for the 15-minute period within each month in which they consume the maximum amount of energy. ARC sets a new demand limit each month based on historic and predictive usage data in order to maximize the value of the solar and the energy available in the batteries. When the sun sets and the facility begins to draw from the utility, ARC monitors the consumption and discharges the battery when the load rises above this predetermined setpoint, essentially eliminating these costly “energy peaks”.
Generac is an SGIP (Self-Generation Incentive Program) Performance Data Provider. For facilities that qualify for SGIP, such as Valley Wide Beverage, ARC is able to send the required monthly reports, saving the microgrid owner time and offering significant payback on battery energy storage systems.
